Equastar Construction & Consulting Inc. provides smart, efficient IAQ environmental and power monitoring solutions to clients throughout the United States.

We actively assist our clients in strategically managing and monitoring IAQ in the building’s environmental portfolio.

We assist our clients with the procurement, design, and implementation of our solutions, supplying cost-effective services, and coordinating the acquisition and installation of environmental monitoring technologies and their infrastructure.

The services include a full range of IAQ monitoring conditions assessment, cellular data connection review, software, and analytics to complete the wireless IoT technology, you can rely on our seasoned team to deliver the service that you need with all of your monitoring needs.

Innovative Product

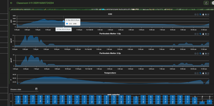
Equastar's new 5G NB/IoT cellular-based indoor air sensor offers:
Open-source wireless products and technology as an affordable indoor air environmental & energy monitoring system, with predictive analytics - for all building types and monitoring needs.

Request Demo

Who we serve

We serve the K-12 public schools, community colleges, Universities, charter schools, Hospitals, Churches, and all other commercial buildings throughout the United States

Easy Set-up
Fast & Secure
24/7 Customer Service

Services offered

Equastar Construction & Consulting Inc. offers a range of services to best meet the varying needs of our clients. We provide:

We also provide secondary solar reconciliation reporting. We work closely with utility rebates and special funding to help offset utility operating costs.

By utilizing open-source wireless products and technologies, we provide our clients with affordable environmental monitoring and energy monitoring, predictive analytics, and a building automation system that reduces electricity bills by 10-25% for commercial buildings.

Easy setup process

Install the software
Complete Signup
Integrate apps

Love our product?

Be a recipient of a test pilot program for your school district or office building
Use promo code E-IAQ-2024 for saving.